Case Study - 176% Boost in Google Reviews: How Our Automated System Drives Growth
Discover how Modall Media developed a custom review management system and automated digital marketing strategy that resulted in a 176% increase in Google review submissions across PizzaForno's 70+ locations.
- Client
- PizzaForno
- Year
- Service
- Digital Marketing

- Digital Marketing
- Email Marketing
- Web Development
- API Development
- Software Development
- Content Marketing
Overview: Developing an Automated System to Boost Google Reviews and Streamline Management
PizzaForno approached us with the goal of increasing Google reviews across their 70+ locations in North America. Our challenge was to develop and implement a solution that not only streamlined the review process for customers, but also optimized internal management capabilities.
- Increase In Google Reviews
- 176%
- Avg. Google Rating
- 4.06
- Above Industry Avg. Email CTR
- 216%
- Hours Saved Per Month
- 40+

Meet the Client
PizzaForno is North America's fastest-growing automated pizza chain, with over 70 locations across Canada, the United States, and Mexico!
Understanding the Problem
PizzaForno aimed to increase their Google Reviews and find a solution to manage them, as ratings significantly influence consumer behavior. According to BrightLocal, 71% of consumers won’t consider using a business with an average rating below three stars.
Think about it, would you want to order from a pizza place with less than a 3-star Google rating? Probably not. So, the importance of not only maintaining but actively improving online ratings cannot be overstated.
Given PizzaForno's rapid expansion to over 70 locations in North America, any solution we implemented needed to be scalable to effectively handle this growth. Additionally, PizzaForno's automated machines operate without on-site staff, making traditional review strategies less effective.

The Solution: A Comprehensive Digital Marketing Strategy and Automated Google Review System
PizzaForno's unique business model needed a fresh approach to encourage and manage reviews. In order to tackle this challenge head on, we designed a comprehensive plan that combined digital marketing and custom software development.
Since case study was published, we've built a custom Google Review Automation Software that helps local businesses get more Google reviews!

Step 1: Google Bulk Verification
When we began working with PizzaForno, only 66% of their locations had verified Google Business Profiles, leaving a third unverified and invisible online. This was problematic because it prevented customers from leaving reviews. The challenge was that PizzaForno's automated locations lacked on-site staff, making traditional verification methods, like mail or staff interaction, unfeasible.
To resolve the verification issue, we secured bulk verification for PizzaForno's Google business groups, ensuring the entire chain was 100% verified and visible on Google. Thanks to this process, any new Google Business Profiles are instantly verified, allowing the company to scale and add locations without previous verification hurdles.

Step 2: Google Business Profile Optimization
Once all the locations were verified, we optimized each profile by integrating relevant keywords into the descriptions and ensured accurate categorization, which is required for bulk-verified accounts. Additionally, we linked each Google Business Profile to its corresponding location page on the website. These pages were created as part of our comprehensive SEO campaign.

By adding the matching website URL to each profile, it improves local citation accuracy. Which according to Google, helps improve your local ranking. Though we won't detail every tactic, we also updated menus, added relevant pictures where possible, and made other profile enhancements

Step 3: Updating the Custom Admin Dashboard
We previously designed and developed the PizzaForno website along with a custom admin dashboard for managing location data and other internal business operations. For this campaign, we enhanced the admin dashboard by adding new features to create a scalable review management system.
- Latest version of Next.js for enhanced performance.
- Next.js
- Ensures type safety and improved code readability.
- TypeScript
- Latest version of Tailwind CSS for streamlined styling.
- Tailwind CSS
- Latest version of PostgreSQL for efficient data management.
- PostgreSQL

Google Business Profile API Integration
To create the review management system, we got access to the Google Business Profile API. This integration allowed us to centralize and display all reviews, respond to them directly from the dashboard, and implement additional functionalities for enhanced management.
In short, we could build some cool sh*t.
Step 4: Developing a Streamlined Review Management System
The Google review dashboard allows PizzaForno's team to manage reviews from all locations on a single page. With dozens of locations, it became a massive time saver, providing a clear overview of the online engagement and feedback they are receiving.
To further enhance usability, we added search functionality and filters to sort reviews by rating, location, date, and other criteria, helping the team oversee customer support more effectively in their daily operations.

Integrating an AI-Powered Response Tool
The biggest improvement to daily operations from our system was the ability to respond to reviews directly from the dashboard. Users can either type out a reply manually or use a feature we call the "AI Auto-Response System". The system leverages AI to generate personalized responses with a single click, which can be directly published to the corresponding Google Business Profile.

When a user clicks on a review, a message box appears for them to type a reply, along with the option to generate an AI-crafted response tailored to that specific review. To make this feature work, we integrated the OpenAI API and created a custom AI assistant to ensure that responses matched the company’s tone, followed specific guidelines, and were tailored to the business’s needs. This feature boosts employee efficiency and improves customer support by significantly reducing response times.

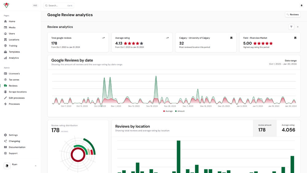
Implementing a Google Review Analytics Dashboard
Another key feature of the system was the integration of Google Review analytics. These analytics visualize trends and track the effectiveness of our campaigns, giving the team valuable insights for ongoing improvement. Plus, they looked cool.
To make this work, we aggregated Google Business Profile data from all locations using the Business Profile API and displayed the review analytics through a modern user interface. This allows users to sort reviews by location, time, ratings, and other criteria for easier analysis. Offering the team deeper insights into operations by showcasing trends across all locations.

Step 5: Optimizing Location Pages with Review Pop-ups and SEO
The admin dashboard we built for PizzaForno streamlines the management of internal location data, tracking all information related to their fleet. This data is also used to generate content on the location pages across PizzaForno's website, with each location having its own dedicated landing page.

We enhanced the existing location management tool to store the Google Business Profile review URL for each location. This update gave us the ability to sync each location page directly with its corresponding Google Business Profile.
Once a review URL was added to a location from the admin dashboard, an engaging pop-up would appear on the corresponding landing page on the website, guiding users to leave a review on the associated Google Business Profile. By implementing this feature, we created 70+ new opportunities for customers to leave reviews.

Maximizing Local SEO to Drive More Reviews
These location pages also offer two additional benefits. First, optimizing the SEO on each location page improves its local search rankings and increases the business's prominence. According to Google, improving your position in web results can enhance your Google Business Profile's local ranking, driving more engagement, traffic, and more Google reviews.
The second benefit is that each location page generates its own organic traffic, ensuring every new visitor sees the pop-up prompting them to leave a review. In just 7 months, our franchise SEO campaign has driven over 14,500 clicks and more than 615,000 impressions across these location pages.

Step 6: Using Automated Email Campaigns to Increase Review Submissions
The steps we had implemented up to this point were already increasing review rates and streamlining internal processes. However, we saw an opportunity to further boost reviews through automated email campaigns.

Integrating Data Layers, Audience Fields, and Merge Tags
For the automated email campaigns to work effectively, we needed to identify which location each customer had visited in order to send them the correct review link. We solved this by adding email pop-ups and forms on each location page, QR codes on the machines' 32" digital screens, and custom signup forms to the website.
When customers submitted their email, their details were tagged with data layers that included the Google review URL for that location, giving us the necessary information to follow up. We cover this in more detail in our email signup case study.

Now that we knew the location the customer was associated with, we dynamically inserted custom merge tags with the correct Google review link into the email content. We designed the emails so customers only needed to click a button, simplifying the process as much as possible to help drive engagement. These campaigns were sent out at specific intervals based on the user's activity within the journey to optimize our chances of receiving feedback.

Creating a Customer Feedback & Engagement Survey
In addition to automated emails requesting reviews, we added a custom form on our website to proactively address any negative experiences. When customers clicked 4 or 5 stars in the email, they were directed to the appropriate Google Business Profile. If they selected 1, 2, or 3 stars, they were redirected to a custom survey on our website to gather feedback on why their experience fell short.

We anticipated some users might click on the email out of curiosity, leading those who intended to leave a positive review to end up on our feedback survey instead. To prevent this, we added more tags. If a customer initially gave a low rating via email but later submitted a 4 or 5-star survey rating, we applied a custom tag and updated their Mailchimp contact. The same process was used for customers who gave a 1, 2, or 3-star survey rating.

Based on their survey responses, customers were tagged as either "high_rating" or "low_rating". This action automatically enrolled customers in a follow-up email campaign. Those tagged with "high_rating" received an invitation to submit a Google review, while those tagged with "low_rating" received an apology email addressing their experience. This approach maximized positive review opportunities while effectively managing negative feedback.

Client Testimonial
The admin panel has streamlined our marketing efforts at PizzaForno, making daily tasks more efficient and straightforward. It has given us a powerful way to connect with customers and drive engagement across all our locations.

Market Development Manager at PizzaForno
The Results: A Unified Review Management and Customer Engagement System
Our bespoke digital marketing strategy and software development for PizzaForno led to significant improvements in online engagement and review generation. The custom dashboard allowed PizzaForno's team to efficiently manage, track, and respond to reviews from a single interface. This automation simplified operations, boosted productivity, and freed up time for other priorities.
These strategies resulted in a significant 176% increase in Google Review submissions. As of writing this case study, the average Google rating across North America is 4.06, not bad! Even more impressive, the streamlined system we built saved the team over 8 hours a week, translating to more than 40 hours a month.
- Increase In Google Reviews
- 176%
- Avg. Google Rating
- 4.06
- Above Industry Avg. Email CTR
- 216%
- Hours Saved Per Month
- 40+
Ready to Boost Your Business?
Ready to take your online presence to the next level? Contact our team for a free consultation and discover how our website development services can transform your business today.